Challenges
The development of such solutions requires deep expertise in developing software for manufacturing facilities as one has to know the peculiarities of industrial automation software from the inside. The experience in our previous Industry 4.0-related projects helped us have a clear vision of how we could assist this particular client with the idea’s implementation.
Solution
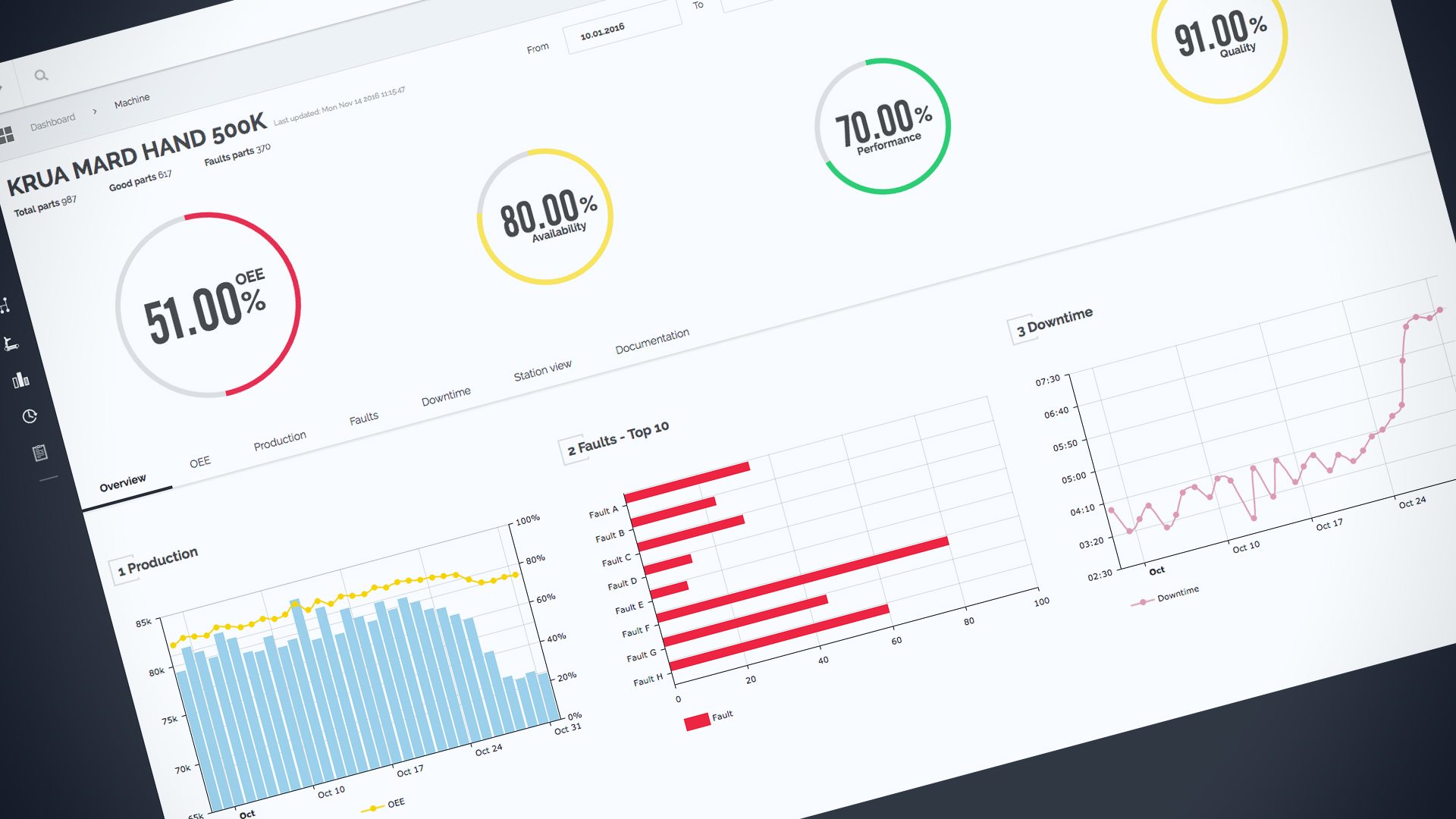
The active management of automation performance is the key factor for improving the Overall Equipment Effectiveness (OEE) of a modern factory. Automation Intellect changes the approach of managing machine performance on a fundamental level. The solution comes with a dashboard that helps to monitor the performance of equipment for businesses wanting more control and data of their manufacturing operations.
Automation intellect proactively identifies problems by discovering the root cause of downtime or faults. Once the issue is located, manufacturers can take action to improve output and, thus, reduce scrap.
Back-end features:
The solution makes it possible to:
– analyze raw machine data through automated data collection from edge devices;
– provide APIs for Front-end to display processed machine data;
– integrate new technologies and processes within the application following a modular architecture and multi-tier of AWS instances;
– use an implemented combination of role-based access control and data access control;
– ensure the integrity of transmitted machine data as it passes through intranets, extranets, and the Internet using HTTPS;
– real-time data update support based on SignalR;
Front-end features:
– display machine data using in-house APIs based on Angular framework;
– allow technicians to input machine data from their hand-held-devices via a mobile-friendly UI;
– visualize machine data through beautiful and interactive charts;
Specific features
The most challenging task consisted in gathering and analyzing raw machine data to provide factory technicians with comprehensive information.
Business benefits
The platform obtains important operational data directly from a factory machine and offers improvement insights to maintain optimal OEE performance. The solution improves production processes by connecting the diverse information found with production lines and impacts the financial bottom line of an organization by cutting additional costs of production.




